NFC RIPPER
Reader at the terminal — or external chip reader on the phone. Tag emulates the card at POS. Data relayed through your server. Bypass at POS and ATM with multiple methods; dashboard, devices, cards, sessions, full control. A complete, reliable solution for research and testing.
Relay · Reader or External (chip) · Bypass POS & ATM · Capture · Replay · Clone · Dashboard · Devices · Cards
Classic: card on phone NFC. Or with an external chip reader: card in the reader, reader connected to the phone. Both flows go through your server to the Tag at POS.
Card is read by the phone’s NFC (Reader phone at terminal). Data is sent to the server, then to the Tag phone that emulates the card at POS.
Connect a CCID card reader (e.g. ACR1552U, compatible USB-C readers) to the phone. Insert the card in the reader; the app reads it and relays to the Tag at POS. Same bypass and dashboard — works with payment cards read by chip or contactless.
Card → Reader (or External reader) → Server → Tag → Bypass → Payment OK.
Communication mechanism
Same relay: Card → Reader (at ATM) → Server → Tag → Bypass → Transaction OK. App supports ATM-specific bypass methods.
ATM flow – same mechanism
Access control, menu, Home dashboard, Relay mode (Reader · External · Tag), External Reader setup, About. All in one place — clear and easy to use.

Access control · TOTP unlock

Menu · All modes including Track2NFC

Home · Dashboard

Relay · Reader / External / Tag

External Reader · Chip reader

About · Features
Add Track 2 data in the app and use your phone to pay contactless where terminals accept Visa MSD. No relay needed: one phone, one flow. Set the app as default payment app in NFC settings, then tap at the terminal.

Track2NFC · Add Track 2, select card, tap at terminal

Add Track 2 dialog · Card list with "In use"
Simulation
D, ; or = as separator. Optionally add a nickname.No conflicts: Track2NFC is disabled automatically when Relay, Replay or Clone mode is on, so you can use the other features without collision.
Connect a CCID reader (USB or USB-C) to your phone. Compatible with ACS readers and other CCID models for chip or contactless payment cards.

Chip reader · card inserted (ACS-type USB reader)

ACR1552U · NFC / contactless reader (ACS)
Devices, Log & payments, Sessions, Cards, Blacklist/Whitelist, Language, Notification Telegram. Admin panel screens.

Devices – App login attempts, mark unauthorized

Log & payments · EMV amounts, CVM bypass

Last payments (EMV)

Blacklist & Whitelist IP

Sessions · Real-time charts

Cards · Scanned cards record

Notifications · Server log & Telegram

Language selection
One phone as reader at the terminal (NFC or external chip reader), the other as tag. Traffic relayed through your server; terminal sees a real card. Two modes: classic NFC tap or card in USB CCID reader.
Connect compatible CCID readers (e.g. ACR1552U, ACR122U, Rocketek USB-C for bank/EMV cards) to the phone. Read the card by chip or contactless; same relay and bypass. Dedicated menu and status.
Multiple bypass methods in the app. No PIN, signature, combined options, and methods tuned for chip-reader flow. Accept-any-PIN and ATM-specific options. Terminal may not ask for PIN.
Capture NFC sessions, save cards, clone and replay. Export from the app.
Start/stop relay, connected phones (SESSIONS), real-time charts, live log. Filter: SYSTEM, EMV payments, READER, CARD, CVM bypass. Latest payment amounts and totals. Devices — app login attempts, mark unauthorized. Blacklist/Whitelist IP. Cards — scanned cards record, BIN-derived info. Bypass events (POS/ATM) in log.
Devices that opened the app send device info. Mark as unauthorized to show block message in the app. Device, Android, IP, location, time.
Cards from Relay/Capture with BIN-derived info when available. Add via POST /api/cards. Export JSON from the panel.
Block or allow IPs at server level. Add IPs in the dashboard; blacklisted clients cannot connect.
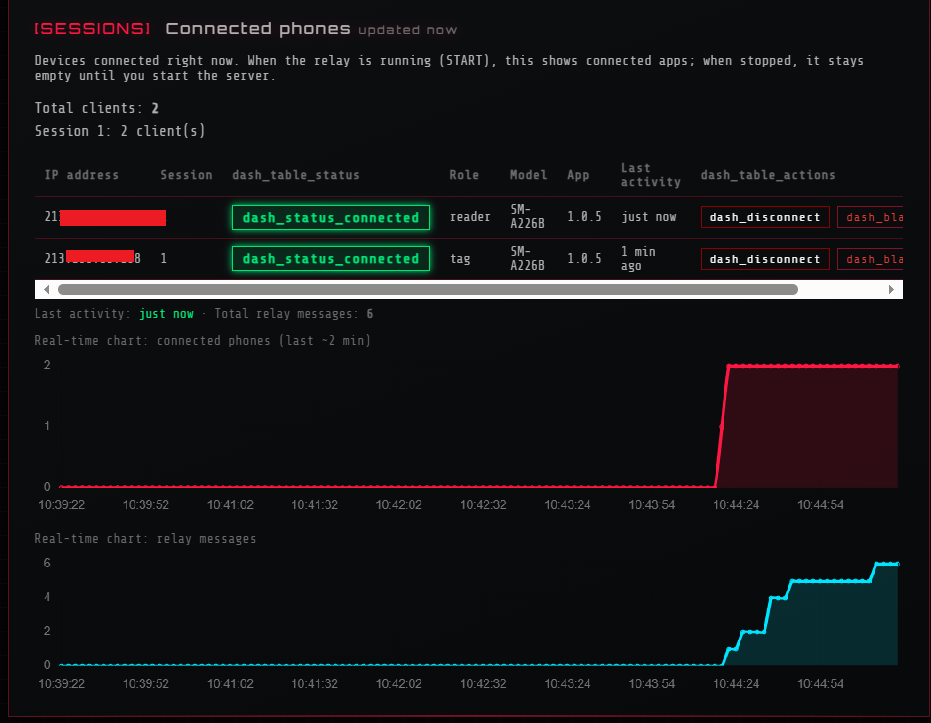
See who is connected (reader/tag, model, app version). Real-time charts: connected phones and relay messages over time. Disconnect from panel.
Rate limit on login/setup (e.g. 8 attempts per IP per 15 min, anti brute-force). Security headers. GET /api/version, GET /api/health for monitoring.
Server address, port, plugins (log, cvm_bypass), TLS. Optional Telegram for every log line.
Start the server from the web panel (PC or VPS). It listens on a port (e.g. 5566).
In the app: set Host & Port, Session (e.g. 1), Relay ON in reader mode. Connects to the server.
Same Host, Port, Session. Relay ON in tag mode. Pairs with the reader in that session.
Tap tag phone to card (or reader at POS/ATM). Data flows through the server. CVM bypass works at POS and ATM (no PIN). Dashboard shows devices, sessions, payments, cards, blacklist and log.
Test 3 days, monthly plan, or lifetime with hosting. Contact for access.
$700 / 3 days
$3,000 / month
$15,000 / year
Source code: $30,000 — one-time. No server host included. Contact for details.
Contact us on Telegram. We will send you details and the access code.
By using this application for illegal purposes you do so at your own responsibility. We are not liable for any misuse.